
Dashboard Commenting and Collaboration Comes to Preset
Today we’re excited to roll out Dashboard Commenting and Collaboration in Preset. These new features make it easy to collaborate with your colleagues while creating a new dashboard for your team and when analyzing your chart data.


How Preset is Making Collaboration Easier
Preset empowers you to streamline teamwork and communication around your dashboards. Here's what you can do:
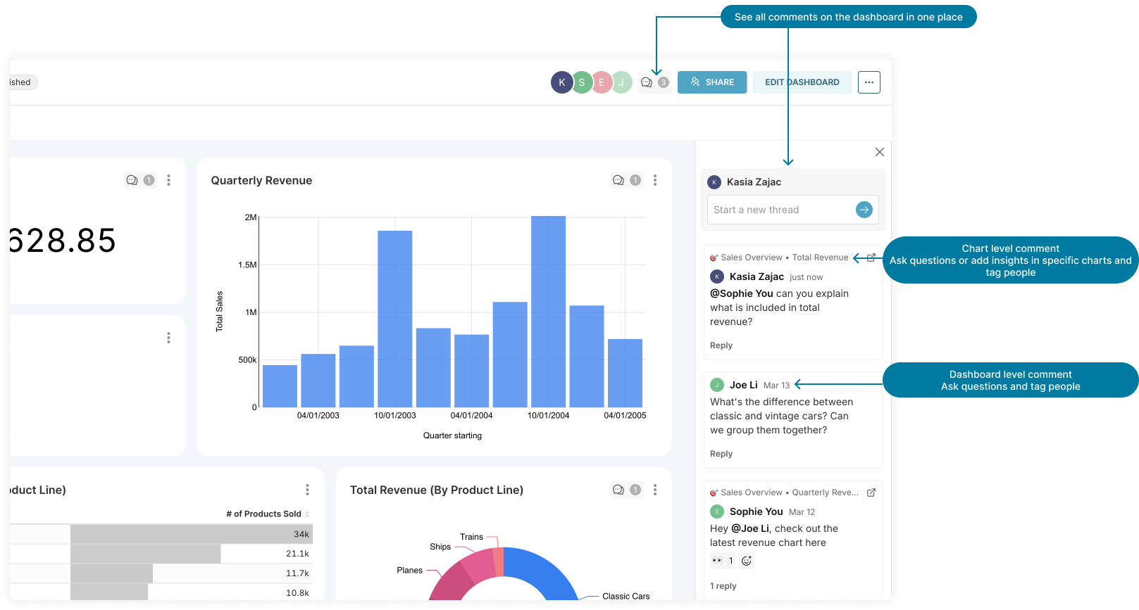
- Leave comments on dashboards: Add comments directly on specific charts or on the entire dashboard to provide context, ask questions, or share insights.
- Bring the team in: Use @ tags to loop in relevant team members to your comments to ensure they see your questions or updates. Unsure who to tag? Check the dashboard owners to see who created the dashboard. Tagged users will get an email notification, a notification in Preset, and a Slack notification (if the Slack integration is set up).
- Keep the conversation going: Respond to comments to continue the discussion and react with emojis for quick feedback.
- Get updates in Slack: Share a comment thread directly into a Slack channel for real-time updates on the thread. If you’d like to centralize all the questions and updates from your dashboards, consider creating a dedicated Slack channel for these updates. You can even respond by replying inline directly from Slack notifications without needing to switch apps.
- See who's on the same dashboard: At the top of each dashboard, you'll now see a list of colleagues who recently viewed or are currently viewing the dashboard.
- Stay informed: Get notified whenever someone comments on a thread you started, replied to, or subscribed to. Notifications will be sent via email and appear in your Preset account - use the bell icon at the top right of the page to see your notifications. If you have the Slack integration set up, you’ll also receive notifications directly in Slack from the Preset bot.
For more details about how these features work, check out our documentation and stay tuned to our blog for an upcoming post detailing the technology behind this feature.
Getting Started with Dashboard Commenting and Collaboration in Preset
These new features are now enabled for all Free and Professional plan users, and for select Enterprise teams. Interested Enterprise users who don’t currently have the feature should have their admin contact support@preset.io or their Customer Success Manager.
Ready to start collaborating? Visit any dashboard and click the speech bubble icon at the top right corner (or on individual charts) to leave a comment and spark the conversation!